中國釷基熔鹽堆核電站確證台灣廢核錯誤
一、歷史背景
目前核電站發展已進入第四代,熔鹽堆核電站是其中一種,用融鹽當冷卻劑根本不用水冷卻,不會發生爐心熔毀事故非常安全,人類不斷的研究核能科技,一直開發新式核電站,不但可解決溫室效應、能源危機還可協助拓展外太空移民讓人類文明永續,廢核斬斷核能新科實在很蠢。由於核電站愈建愈多,鈾燃料不敷使用,因此衍生出快滋生反應堆,就是以快中子將不能分裂的鈾238轉變成可分裂的鈽239增加燃料,但此技術尚未推廣。大多數國家都缺少鈾礦,因此需尋找鈾235的替代產品。自上世紀40年代至今,釷一直是最誘人的替代選項,釷-232同位素經中子撞擊後可轉換成可分裂的鈾-233同位素。和鈾不同的是,釷儲量豐富、分佈廣泛。它不需要像鈾一樣,經過精細的濃縮;而且不容易製成炸彈。另外,釷反應堆的設計有其與生俱來的安全性,而且,釷的放射性廢物半衰期較短——幾個世紀內就能轉化為無害物質。所以,印度、中國等國都繼續試驗釷反應堆,並嘗試用熔融鹽作為燃料。
根據中國科學院報導,有研究預測,在大力發展可再生能源的同時,全球的核能總量將增加2-4 倍,尤其具有更好經濟性、安全性、可持續性、防核擴散性的第四代先進核電站,將為未來核能發展提供技術支撐。釷基熔鹽堆核能係統(TMSR)是第四代先進核能係統6 個選項之一,包括釷基核燃料、熔鹽堆、核能綜合利用3 個子系統。熔鹽堆研發始於20 世紀40 年代末的美國,橡樹嶺國家實驗室於1965 年建成液態燃料熔鹽實驗堆(MSRE),這是唯一成功實現釷基核燃料(鈾-233) 運行的反應堆。中國大陸的上海“728 工程”於1971 年建成了零功率冷態熔鹽堆並達到臨界,但受限於科技及經濟水平,“728 工程”轉為建設輕水反應堆。21 世紀初,能源危機使釷基核能與熔鹽堆的研發獲得新生。熔鹽堆被第四代核反應堆國際論壇選為6 個候選堆型之一。近期,美國能源部重新定義第四代堆為不用水冷卻的反應堆,已有近10 家美國企業選擇小型模塊熔鹽堆作為研發對象。2011 年,中國中科院啟動了首批戰略先導科技專項—釷基熔鹽堆核能係統(TMSR),計劃用20 年時間實現釷基熔鹽堆的應用,TMSR 先導專項自啟動實施以來,跨單位組建和發展了一支專業齊全、年富力強、規模約750 人的釷基熔鹽堆科研隊伍。TMSR 先導專項與中國核動力院、上海核工院等聯合開展實驗堆工程設計。在國家核安全局的指導下,與上海核工院合作開展了實驗堆園區選址的前期技術工作,與國家核電技術有限公司簽訂合作協議共同推進TMSR 實驗堆基地選址工作。同時,在先導專項和上海市支持下,先期在上海嘉定區建設首座釷基熔鹽仿真堆(不帶燃料)。
二、技術創新
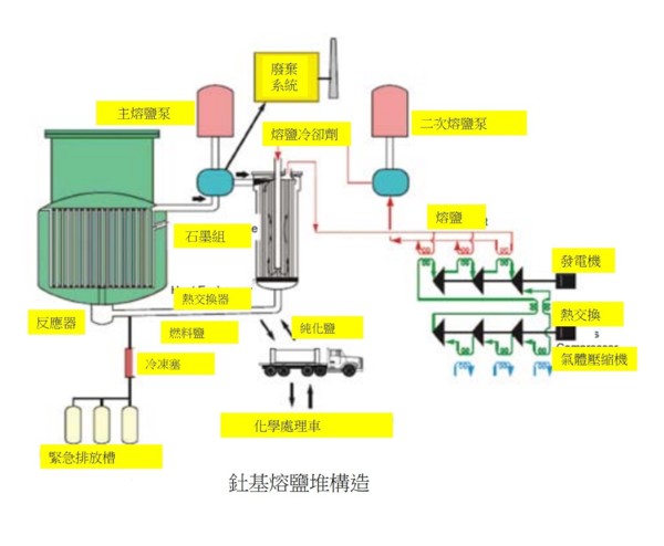
據自然雜誌報導,中國的釷基熔鹽堆使用氟化鹽。當加熱到 450°C 左右時,它們會熔化成無色透明液體。這種鹽相當於反應堆堆芯的冷卻劑。此外,熔鹽反應堆也使用液態鹽作為燃料的基質,例如直接溶解在堆芯中的釷,而不是固體燃料棒。熔鹽反應堆具有非常高的操作安全性。燃料溶解在液體中,這些反應堆在比傳統核反應堆更低的壓力下運行。許多國家都在研究釷基熔鹽堆,為何只有中國成功?因為做了技術創新,首先,使用新型材料解決燃料鹽對管道的腐蝕作用,製造出了耐中子輻照性能的管道材料。其次,經過多年實驗,已經掌握了系統性的技術。最後,完成相關係統性驗證,進入工程驗證階段,為最終商用建立工程基礎。熔鹽利用的關鍵技術是熔鹽製備與純化技術、結構材料製備加工技術、腐蝕控制技術、熔鹽迴路關鍵儀器設備設計與製造技術;相關技術還包括環境友好型輕同位素分離技術、基於復合氟化鹽熱擴散的材料表面改性技術、高溫熔鹽迴路先進測量與控制技術、熔鹽堆堆芯設備設計製造技術、先進熱能轉換與利用技術、高溫電解制氫技術、熔鹽堆乏燃料干法分離與處理技術、核純釷製備技術、熔鹽堆燃料製備技術、環境中微量放射性氣體檢測與控制技術等。TMSR 先導專項將給釷基熔鹽堆全產業鏈奠定科技基礎.TMSR 團隊已著手與政府、資本和市場等社會要素結合,將先導專項執行中掌握的上述實驗室技術進行產業化,推動TMSR 全產業鏈的發展。
(一)創新發展戰略,優化技術路線
考慮到液態燃料熔鹽堆和固態燃料熔鹽堆共有的技術基礎和不同的用途——液態燃料熔鹽堆適合實現釷基核燃料高效利用,固態熔鹽堆則是為核能製氫、二氧化碳減排量身打造並可部分使用釷基核燃料——確定了兼顧釷基核能、無水冷卻、高溫制氫等重大應用,同時開展液態燃料熔鹽堆和固態燃料熔鹽堆研發的TMSR 發展戰略。
(二)建立四個原型系統
(1) 釷鈾燃料循環系統:提出創新方案,核燃料利用率隨著循環次數增加而不斷增長,最終可實現完全閉式的釷鈾燃料循環。
(2)熔鹽實驗堆設計系統:開發建立了滿足熔鹽實驗堆中子物理、熱工水力和結構力學等設計分析需要的軟件體系。
(3)系列高溫熔鹽迴路系統:掌握熔鹽迴路熱工水力、結構力學設計方法和高溫密封、測量與控制等關鍵技術,研製成功國內首台套氟鹽體系泵、閥、計、換熱器等樣機。
(4) 釷基熔鹽堆安全與許可系統。完成了熔鹽堆非基岩上構築物抗震設計標準和熔鹽實驗堆Ⅱ類堆安全分類論證,獲得國家核安全局認可。作為聯合主席成員單位參與國際固態燃料熔鹽堆安全標準(ANSI/ANS-20.1) 的編制;編寫了固態燃料熔鹽實驗堆安全設計準則。建成工程規模的非能動熔鹽自然循環實驗裝置(圖2),首次驗證了熔鹽自然循環餘熱排出系統的固有安全性。
(三)取得核心技術突破
(1)高純度氟鹽製備與檢測技術:掌握氟化物熔鹽冷卻劑和燃料鹽的製備淨化技術,自主研製了高純氟化熔鹽製備淨化裝置,製備成功核純FLiBe 熔鹽、高純FLiNaK 熔鹽等,具備了年產噸級氟鹽的生產能力。
(2)氟鹽腐蝕控制技術:建成氟化物熔鹽腐蝕評價平台,系統開展了氟化物熔鹽腐蝕機制、堆用合金材料腐蝕評價與防護技術研究。
(3)國產高溫鎳基合金製備與加工技術:掌握了高溫鎳基合金批量生產製造、加工與焊接工藝。
(4)國產高緻密細顆粒核石墨製備技術:研發成功首款熔鹽堆專用的細顆粒核石墨NG-CT-50,掌握了工業化生產技術。
(5)同位素萃取離心分離技術:發展了綠色環保的溶劑萃取離心分離鋰同位素技術,替代傳統汞齊法,革除汞污染;完成實驗室規模串級實驗,獲得滿足熔鹽堆需求的99.99% 以上豐度的鋰7。
(6)基於氟鹽體系的乾法分離技術:發展氟化揮發、減壓蒸餾和氟鹽電化學等乾法分離技術,建立了溫度梯度驅動的蒸餾技術,提高了熔鹽的回收率和回收品質。
(7)熔鹽堆放射性氣體監控技術:掌握了熔鹽中高效脫氣的鼓泡脫氚技術,用於多氣環境下氚分離的低溫分離技術。
三、熔鹽堆的優點
熔鹽堆的優異性能主要來自其複合熔鹽冷卻劑的高沸點等物理化學特點,熔鹽還可以用在太陽能集熱、大規模熱能存儲和大功率電池等,熔鹽的廣泛使用將給能源帶來革命性變化,優點如下:
(一)釷在地球儲量豐富
釷廣泛分布於地殼中,中國探明的釷儲量約28萬噸,僅次於印度,居世界第二位。台灣也有獨居石含釷重砂,但鈾礦就要少很多了。
(二)廢料較少
熔鹽堆最大的商業優勢是在核廢料的處理上,採用核廢料混合反應,無疑可以減少廢料處理難題。來自釷的放射性廢物只需要儲存大約500 年,而鈾則需要數千年。用釷製造武器級鈾也更加困難和耗時。
(三)地點可選在內地及沙漠不須瀕臨河海
釷熔鹽反應堆的冷卻劑是複合型氟化鹽,不像鈾反應堆或輕水反應堆那樣,需要使用大量的冷卻水,所以它不需要像傳統核電站那樣,建在江河湖海邊,內陸地區、沙漠、山區、乾旱及高原地區都可以興建,對地點更富彈性。
(四)能量更大
1噸釷能夠提供相當於200噸鈾、或者350萬噸煤所提供的能源,目前世界已知的釷儲量至少能夠為全世界提供1萬年的能源支持。所以,釷反應堆有機會緩解人類世界即將到來的能源危機,對於任何國家來說都是非常重要的戰略方向。
(五)安全性高
釷232不會像鈾235那樣會發生裂變,而是需要中子轟擊轉換成鈾233同位素才能分裂,沒有中子注入,這個鏈式反應就終止了。釷只會產生核能,廢料不會被拿來作為“貧鈾彈”。釷基熔鹽堆使用液態氟化釷作為燃料和冷卻劑,在反應過程中處於熔融狀態,壓力和機械應力更小,沒有爆炸的危險,並且如果管道、反應器發生破損,能夠迅速凝固,不會像福島核電站那樣污染水源。輕水堆由於壓力高,一旦發生管道破損,輻射物可以隨著水蒸氣四處飄散。而使用熔鹽堆可以在常規大氣壓下運行,因此管道不需要太厚,使用壽命也顯著增加。具有高溫、低壓、高化學穩定性、高熱容等熱物特性,釷基熔鹽堆使用無需使用沉重而昂貴的壓力容器,適合建成緊湊、輕量化和低成本的小型模塊化反應堆;熔鹽堆採用無水冷卻技術,不會因缺冷卻水發生爐心熔毀。
(六)用途廣
釷熔鹽堆輸出的700攝氏度以上高溫可用於發電、工業熱應用、高溫制氫、海水淡化及氫吸收二氧化碳制甲醇等,可以有力緩解碳排放和環境污染問題。隨著我國科技水平的不斷發展,未來釷反應堆將會有更多的應用場景。另外也可用於太空用途,釷反應堆可以小型化,安全性高,可用於宇宙飛船。
四、熔鹽堆核電站未來展望
十年來,中國政府為釷熔鹽堆項目開發投入了超過5.35億歐元,隨著甘肅武威釷基熔鹽堆成功運轉,中國可能成為第一個有機會將該技術商業化的國家,這項技術突破將讓人類享有更豐富更安全的能源。中國承諾2060 年實現碳中和的目標,可考慮用釷核反應堆取代目前燃煤和燃氣發電廠的鍋爐。根據 1984 年諾貝爾物理學獎的共同獲得者卡洛·魯比亞的說法,一噸釷裂變產生的能量相當於約 200 噸鈾。鑑於 7 克鈾相當於約一噸煤,一噸釷將替代約 2800 萬噸煤,可以減少龐大的二氧化碳排放。一噸釷是一個直徑約 55 厘米的球體。一塊網球大小的釷可以讓倫敦通電一周。一噸釷足以為一個熔鹽反應堆供電一年,地球的釷儲量可以供應世界數万年的能源需求。釷成本低,每噸約 250,000 歐元,或 0.029 歐元/兆瓦時,而鈾約 10 歐元/兆瓦時,釷每生產 1 兆瓦時便宜約 350 倍。與傳統反應堆相比,它還有可能產生更少的長壽命放射性廢物。總體積可能比傳統反應堆少約 35 倍,以產生相同數量的能量。99.99% 的廢物將在 300 年內保持穩定,而不是目前燃料的數万年。還有一個優點:這種類型的反應堆不需要靠近水路建造。熔鹽本身用作冷卻劑,這與傳統的鈾發電廠不同,後者需要大量的水來冷卻反應堆。根據這個原理,反應堆可以安裝在偏遠和乾旱的地區,如沙漠。與傳統核電站中的水反應堆相比,熔鹽反應堆可以在更高的溫度下運行,總之好處很多,遠景看好。

限會員,要發表迴響,請先登入

















